Cura

Материал из IT в школе
Перейти к навигацииПерейти к поиску

Печать моделей на 3D-принтере можно осуществить с помощью Ultimaker Cura, совместимого с большинством настольных 3D-принтеров программного обеспечения.

Подготовка модели для печати

Для подготовки модели для печати на 3D-принтере следует выполнить следующие шаги:

  • Скачать готовую модель из интернета или сделать в приложении для 3D-моделирования (например, Blender) и сохранить ее в формате .STL;
  • Скачать Cura из магазина "Приложения для МОС" или установить с помощью консольной команды sudo dnf install cura;

Установка ПО Cura

  • Запустить приложение Cura;
  • При первом запуске Cura или при работе с новым 3D-принтером нужно настроить параметры принтера - зайти во вкладку "Настройки", выбрать раздел "Принтеры" и нажать на кнопку "Добавить";

Добавление принтера в Cura

В Cura есть заготовленные параметры для распространенных принтеров.

Заготовленные параметры для распространенных 3D-принтеров

В данной статье описана работа с принтером 3DQ Fullheat, преднастройки для данной модели устанавливаются вместе с Cura или их можно скачать с помощью консольной команды sudo dnf install cura-profile-3dq-fullheat;

  • Выбрать добавленный принтер и материал для печати (в данном случае - PLA);

Выбор материала для печати

  • Добавить модель нажатием на значок "Папка" в верхнем левом углу рабочего окна программы, выбрать подготовленный файл и разместить его на рабочей поверхности (дополнительно можно изменить настройки на панели "Параметры печати");

Загрузка модели для печати и нарезка на слои

  • Нажать на кнопку "Нарезка на слои", после чего можно осуществить предварительный просмотр, нажав на кнопку "Предварительный просмотр";
  • Нажать на кнопку "Сохранить на диск" и сохранить файл в формате .gcode.

Сохранение модели в формате .gcode

Печать на 3D-принтере

Печать на 3D-принтере (в данном случае - 3DQ Fullheat) можно осуществить через USB-накопитель или через сеть.

Печать на 3D-принтере 3DQ Fullheat через USB

Для печати с помощью USB-накопителя следует выполнить следующие шаги:

  • Загрузить пластик согласно инструкции принтера;
  • Записать подготовленный файл формата .gcode на USB-накопитель;
  • Вставить USB-накопитель в USB-разъем 3D-принтера на левой стороне корпуса;
  • Перейти в меню выбора модели - на экране будут отображены файлы, записанные на USB-накопитель;
  • Выбрать файл для печати;
  • После окончания печати дождаться охлаждения стола до комнатной температуры и извлечь напечатанную деталь.

Печать на 3D Принтере 3DQ Fullheat через сеть

Для печати через сеть следует выполнить следующие шаги:

  • Загрузить пластик согласно инструкции принтера;
  • Подключить принтер к сети. После успешного подключения рядом с вашей точкой доступа появится IP-адрес;

Подключение принтера к сети

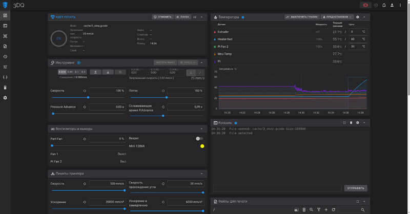
  • Открыть веб-браузер и ввести в адресную строку IP-адрес принтера (Внимание! Ваше устройство должно быть подключено к той же сети, что и принтер) - откроется интерфейс управления принтером;

Интерфейс управления принтером

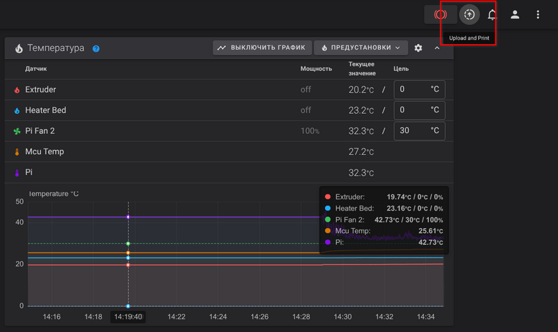
  • Нажать на кнопку «Upload and Print» и загрузить подготовленный файл в формате .gcode;

Загрузка файла в 3D-принтер

  • После окончания печати дождаться охлаждения стола до комнатной температуры и извлечь напечатанную деталь.